
开关电源前级烧了,不是命运差,是零件没讲光显。
我拆过三台坏掉的电源,保障丝黑了,压敏电阻裂了,电解电容顶盖饱读起来像小馒头。不是厂家偷工减料,是前级几个元件之间,根底没“照管好”谁该扛些许。
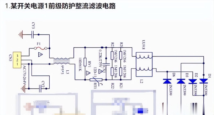
MOV压敏电阻看着不起眼,就一颗灰圆片,夹在火线零线之间。它不导电,一有雷击或电网突波,电压冲高,它立马变“通路”,把填塞能量吃掉。但它吃多了就撑不住,走电流徐徐变大,我方发烧,终末碳化开裂。若是保障丝装在它后头,等它走电烧到冒烟,保障丝可能还懒得断——因为走电不够大,没到熔断阈值。是以MOV必须放保障丝前边,这是硬顺次,不是谁念念改就能改。

保障丝也不仅仅标个1A、2A就完事。要道看I²t值,也等于它“能忍多久”。比如MOV导通要200纳秒,保障丝得在这之前就行为,不然后级整流桥照旧挨了一记重锤。我测过一支玻璃管保障丝,额定2A,I²t才15A²s;另一支塑封的,同是2A,I²t作念到45A²s——前者在浪涌里平直“死挺”,后者还能拉一把。黑热缩套不是为了颜面,是UL条目它烧起来不行滴落火星,也不行掉渣,V-0阻燃品级,真烧了也只冒白烟,不孕育火势。
NTC热敏电阻冷的时候5Ω,上电斯须就把浪涌电流压下去。但等它我方热了,电阻掉到不到1Ω,可它还在那耗电,100W电源里,RT1一直挂着,温升60℃打底。大厂电源王人加继电器,等NTC发烧后自动短接它,不靠它硬扛。有东说念主乱用PTC代替NTC,错了。PTC是越热电阻越大,AC输入一上电就断路,根底起不了缓冲作用,只稳健DC那处过流锁死。

EMI滤波那些电容,X电容并在线间,专打差模噪声;Y电容跨在火地、零地之间,泄放共模按捺。但Y电容不行粗率加,230V/50Hz下,两个Y电容总容值超出2.2nF,走电流就超0.25mA——东说念主摸外壳会麻手,安规平直不给过。有工程师图省事,开云体育把Y电容改成4.7nF双并,EMI测试倒是过了,可工场抽检时被安规本质室一测走电,整批退货。
共模电感和差模电感绕法相背,一个绕同向,一个绕反向。铁氧体芯的共模电感,在1MHz以上智商拦住共模噪声;差模电感用铁粉芯,不怕大电流磁饱和。若是混着用,比如拿共模电感当差模用,一上电就嗡嗡响,成果掉一半,还发烧严重。

整流桥看着四个二极管封一块,其实里面匹配度差少量王人不行。trr反向规复工夫差20ns,两个管子关断有先后,电压全砸在后关阿谁头上,反复几次,桥堆就击穿。我拆过一个烧黑的桥堆,显微镜下看见其中一只管子结区熔了一小块,另外三只无缺——等于不匹配惹的祸。
高压电解电容C5标450V,不是因为它“耐高压”,而是230V电网允许±10%波动,峰值电压达358V,再留点余量,450V才巩固。容量也不是越大越好,220μF比100μF滤波好,但ESR低了,纹波电流一来,热量全堆在电驻足上,寿命反而缩小。放电电阻Rₚ标1MΩ,实测断电后0.8秒电压降到58V,卡着EN60950-1的60V红线走,一毫瓦王人不行多耗。

有一次整批电源烧保障丝,查来查去,是MOV老化后走电,RT1又没实时被旁路,每次开机王人硬抗浪涌,桥堆反复受冲,终末C5电解液欢欣,铝壳饱读包,安全阀噗一声弹开,白雾喷出来。
前级这些零件,单独看王人合理,凑一齐没算了了联动关连,就容易出事。X电容多加0.1μF,浪涌电流就涨15%,RT1温度再高5℃,保障丝I²t就得加一档。没东说念主写在手册里,但电路我方会算。

修电源时,别急着换保障丝。先摸MOV烫不烫,看RT1有莫得裂纹,闻C5有莫得电解液味。这些陈迹比电路图更准。
电容饱读了,保障黑了,压敏碎了,王人是它我方说的实话。
没什么好说的了。
开云体育app